AI-First Universities: Salesforce Education Cloud & Agentforce
Discover how Salesforce Education Cloud, Data Cloud, and Agentforce enable AI-driven student engagement and intelligent campuses with Altimetrik.
Middleware components are defined as intermediate software layers existing between an application and its network or database layer. These entities serve as mediators that let various parts of a distributed application to fully communicate with each other; it offers both basic services and functionality.
Apache Kafka and Redis are also among the important components of middleware (if we consider position in an architecture). Kafka is a type of message-oriented middleware but as a message broker it enables real time bidirectional messaging between systems in a publish-subscribe manner, Redis can be categorized as Database middleware, because Redis provides the high-speed in-memory data storage, and It operates as intermediary level between the application and database, where data can be processed and/or cached. This blog will delve into the best practice for monitoring Kafka and Redis by focusing on Site Reliability Engineering (SRE) principles.
Kafka and Redis play an important role in distributed systems, and they are strongly associated with the reliability of a system.
Monitoring ensures:
Effective monitoring of both systems is important to ensure optimal functionality, maintain application reliability, identify and troubleshoot issues efficiently.
Broker Metrics:
Producer Metrics:
Consumer Metrics:
Zookeeper Metrics:
Infrastructure Metrics:
Topic/Partition Metrics:
Performance Metrics:
Memory and CPU Metrics:
Persistence Metrics:
Error Metrics:
Connection Metrics:
While metrics help with high-level monitoring, traces and logs provide the fine-grained information necessary to debug production level problems in Redis and Kafka.
Why Instrument Logs and Traces?
Kafka & Redis Log Instrumentation
Both Kafka and Redis generate detailed logs that are essential for diagnosing system issues beyond what metrics can show
Kafka components produce logs that help trace system behavior,such as:
Redis logs include operational issues, persistence, and client interaction
The different log levels (INFO, WARN, ERROR) can be used and filters to extract meaningful patterns.
Centralized logging can be configured using syslog, Filebeat, or Logstash to send logs to tools like ELK or Loki for analysis and visualization.
Kafka producers/consumers and Redis clients can be instrumented with OpenTelemetry to generate traces. This allows
Use OpenTelemetry SDKs (e.g., Java, Python) to auto-instrument any application code. Export spans/traces to Jaeger, Tempo, or Zipkin.
Composite Alerting
A Composite Alert in observability platform refers to an alert that is triggered based on combination of several alert conditions (from different metrics, logs, or traces). Instead of having alerts for individual metrics. Composite alerts allow users to create logical conditions with multiple metrics (such as AND, OR) that must be satisfied before an alert is triggered, helps in reducing noise and false positives.
Key Features of Composite Alerts:
Composite alert list for Kafka:
| Composite Alert/Health Rule | Metrics considered | Warning Threshold |
Critical Threshold |
|---|---|---|---|
| Kafka-Controller This composite alert is a grouping of Kafka controller related metrics | Active Controller count | If not 1 |
Consistently 0 (no active controller) |
| PartitionCount | Less than specific number (based on the setup) | Less than specific number (based on the setup) | |
| Kafka-JVM This composite alert is a grouping of Kafka JVM Memory related metrics | Non-Heap Memory Usage – Used | Above 70% of allocated memory |
Above 85% of allocated memory |
| Heap Memory Usage – Used | Above 75% usage | Above 85% usage | |
| Kafka Server-Load This composite alert is a grouping of Kafka IN/OUT Load related metrics | BytesInPerSec | Based on actual traffic baseline |
Based on actual traffic baseline |
| BytesOutPerSec | Based on actual traffic baseline | Based on actual traffic baseline | |
| TotalProduceRequestsPerSec | Based on actual traffic baseline | Based on actual traffic baseline | |
| TotalFetchRequestsPerSec | Based on actual traffic baseline | Based on actual traffic baseline | |
| FailedFetchRequestsPerSec | Above 1 | Above 5 | |
| FailedProduceRequestsPerSec | Above 1 | Above 5 | |
| Kafka Server-Partitions This composite alert is a grouping of important Kafka Partitions related metrics | IsrExpandsPerSec | Above 1 |
Above 5 |
| IsrShrinksPerSec | Above 1 | Above 5 | |
| UnderReplicatedPartitions | Above 0 | Persistent increase (Above 5) | |
| OfflinePartitionsCount | Greater than 0 | Consistently increasing (Above 5) | |
| Kafka Network This composite alert is a grouping of Kafka Network related metrics | NetworkProcessorAvgIdle% | Below 30% |
Below 10% |
| RequestQueueSize | Above 50 requests | Above 100 requests |
Composite Alert list for Redis:
| Composite Alert/Health Rule | Metrics considered | Warning Threshold |
Critical Threshold |
|---|---|---|---|
| Redis_Memory Utilization This composite alert is a grouping of all Redis memory related metrics | Peak used memory | Above 80% of max memory |
Above 95% of max memory |
| Mem_fragmentation_ratio | Greater than 1.5 | Greater than 2.0 | |
| Used_memory_rss | Above 80% of max memory | Above 95% of max memory | |
| Redis_CPU Utilization This composite alert is a grouping of all Redis CPU related metrics | Used_cpu_user | Greater than 75% usage |
Greater than 90% usage |
| used_cpu_sys | Greater than 75% usage | Greater than 90% usage | |
| Redis_Connection Metrics This composite alert is a grouping of all Redis Connection related metrics | Rejected connections | Above 100 |
Above 500 |
| Connected client | Above 80% of max connections | Above 90% of max connections | |
| Blocked clients | Above 10% of active clients | Above 20% of active clients | |
| Redis_Keyspace Metrics This composite alert is a grouping of all Redis Keyspace related metrics | Expired/Evicted Keys | Above 100 |
Above 500 |
| Slow_log | Above 100 | Above 200 | |
| Cache_hit_ratio(%) | Below 80% | Below 70% |
Note: Threshold values vary based on actual traffic and data volumes.
There are third party extensions available for exposing custom metrics for Kafka and Redis. Once these are exposed, they’re not just raw numbers they become actionable insights when visualized through custom dashboards.
With Kafka and Redis extensions, we can collect detailed internal metrics from each component like brokers, producers, consumers, Broker, memory usage, persistence events, and more. These extensions push the data to monitoring platforms like AppDynamics, Grafana, or Prometheus, where they are transformed into live dashboard widgets.
Benefits of having Dashboards:
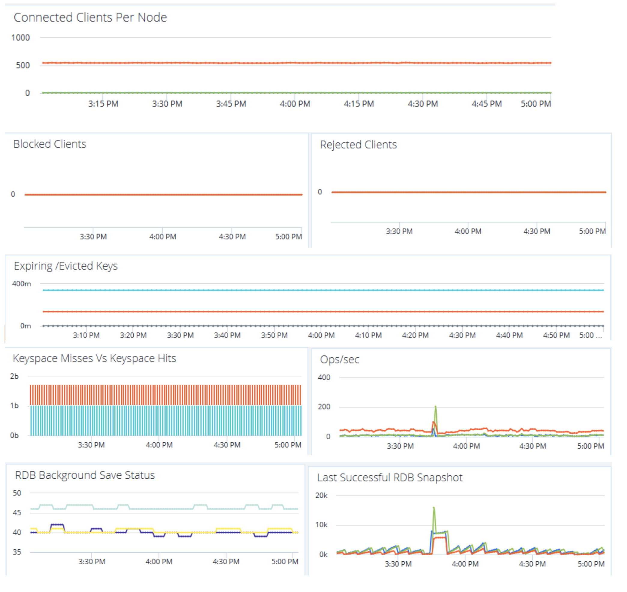
Kafka Metrics dashboard:

Redis metrics dashboard:

Conclusion
Monitoring middleware components is critical and a continuous process that evolves with system/application requirements. By focusing critical metrics, Logs and Traces, utilizing the right tools and having an insightful dashboards and meaningful alerts, we can make resilient and high performing distributed system. These practices grounded in , enable teams to proactively manage incidents, meet SLA’s and maintain application reliability.
Discover how Salesforce Education Cloud, Data Cloud, and Agentforce enable AI-driven student engagement and intelligent campuses with Altimetrik.
Learn how a fragmented call center evolved into an intelligent service platform, boosting operational efficiency, enhancing customer experience, and delivering actionable insights at scale.
Regional banks are under pressure to improve operating economics without taking on avoidable transformation risk. The FDIC said industry net income fell 2.0 percent quarter over quarter in Q4 2025, driven mainly by higher noninterest expense, while the OCC warned that prolonged use of legacy systems can increase outages, security vulnerabilities, maintenance challenges, and resilience […]
Altimetrik is committed to protecting your personal information. To apply for a position, you will need to provide your email address and create a login. Your information will be used in accordance with applicable data privacy laws, our Privacy Policy, and our Privacy Notice.
